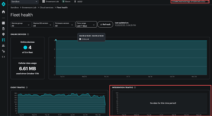
We have a new account which have 4 Boron 404x linked to. The account name is: COMMONSENSES1@LISTSERV.NEU.EDU . Why does not the Fleet health in this account have the Integration Traffic data (highlighted on the bottom right of the screen shot)? While another account (envsensorslab@gmail.com) of us have the information. @Particle-Tech
The most likely reason is that the integration is in the product owner account instead of in the product EnvSensorsLab. It's recommended that you always put the integration in the product, not in the top level sandbox integration.
How should I build product outside of the Sandbox? It always asks me to request a demo and then link me to the sales inquiry page.
You can still create a product in your sandbox.
There are two integrations tabs:
The sandbox integrations panel is in Integrations in Cloud Services at the top level of your sandbox.
The other is after you go into the product you are creating the integration for, then Cloud Services then Integrations. That's where the product integration should go.
I would like to create a product outside of the Sandbox. So that I can view the Integration Traffic states on Fleet health under Cloud services tab. Could you please help me with that?
That's not how that works.
A product being in the sandbox has no effect on whether its integrations show up in fleet health or not. What does matter is whether the integration is within the product or not.
A product can be out of the sandbox, at the organization level, if you are a basic, plus, or enterprise account. If you sign up for one of those plans, you can put a product at the organization level. However if you still have the integration in a user sandbox account, it won't show up in fleet health even for organization products. Using an organization is necessary if you want to share an integration across multiple products.

